来源:互联网作者:欧易下载2025-02-27 08:20:00
wbtc 争议的影响还在继续蔓延。
8 月 19 日,知名做市商 Wintermute 在 13 个小时内向币安充值 1631.863 枚 WBTC,价值 9703 万美元,自 17 日以来累计转移量已增长至 5860.67 枚,总价值高达 3.48 亿美元;MakerDAO 于 8 月 15 日通过了「减少 WBTC 抵押规模」提案,后续执行包括:核心金库将 WBTC-A DC-IAM(最大抵押额)从 5 亿减少至 0 ;WBTC-B DC-IAM(最大抵押额)从 2.5 亿减少至 0 ;WBTC-C DC-IAM(最大抵押额)从 5 亿减少至 0 ;在 SparkLend 中禁用 WBTC 借贷;将 WBTC LTV 从 74% 降低至 0% 。
面对隐含风险,这些机构的操作无可厚非。但不少人也由此发问:WBTC 之后,对于 DeFi 流动性而言,还有哪些托管 BTC 可供选择?
本文对市场现存其他替代方案进行简要介绍。
今年 4 月,由以太坊 L2 网络 Mantle、Mantle LSP 和数字资产金融服务平台 Antalpha Prime 提供支持的全新比特币资产和品牌 FBTC 宣布计划推出其全链比特币资产。
据了解,FBTC 与比特币保持 1: 1 的挂钩,旨在在比特币生态中采用收益提升策略,以提升比特币的效用和流动性。在 5 月的初始启动阶段,FBTC 预计将部署在以太坊、Solana、Aptos、Sui、Merlin Chain、BNB Smart Chain 和 Polygon POS 等链上。后续,FBTC 或将与 Binance Wallet、Bybit Wallet、Bitget Wallet、OKX Wallet、Particle Network、TokenPocket 和 UniSat 等钱包集成。

FBTC 推出宣发素材
据 FBTC 官网信息,FBTC 将于 2024 年第三季度开启 Genesis Bonfire 与收益策略相关计划;于第四季度开启生态系统建设和多链扩展。值得一提的是,FBTC 支持无缝互操作,以此支持 L1 网络和 L2 网络上的各类应用。
8 月 14 日,以太坊质押项目 Swell(@swellnetworkio) 宣布推出流动性再质押代币「swBTC」,用户可以存入 WBTC 以获得 swBTC 产生收益,预计再质押收益将从 9 月中旬开始发放。
后续该平台宣布,自 swBTC 本周推出以来,平台已存入超 1300 万美元 WBTC(当前约为 1360 万美元),Curve Finance 上流动性达 300 万美元。此外,借贷集成即将到来。
据 Swell 官方发文表示,swBTC 的安全性保障主要包括:
· 基于经过考验的 @yearnfi v3
· 由 @gauntlet_xyz 提供风险监护
· 由 @aerafinance 提供的保险柜策略
· 由 @NethermindEth 和 @chain_security 进行安全审计

swBTC 兑换网站
据官网信息,截至撰稿时,swBTC 锁仓量达 1396.15 万美元,推出不到一周即接近 1400 万美元,相当于 234 枚 BTC。
7 月,@pStakeFinance 官方发文表示,pSTAKE 旨在利用自 2021 年初进入流动性质押领域以来积累的专业知识来解决「Babylon 的质押收益问题,即借助 yBTC 实现自动复合的比特币收益。pSTAKE 将在未来版本中在 DeFi 和流动性领先的生态系统以太坊上发行 yBTC(收益性 BTC)。后续,yBTC 还将被集成到包括 EVM 生态和 BTC L2 网络中,已提供额外的可访问性和收益,以此实现「为所有人提供可靠的比特币收益」。
近期,Babylon 的主网质押活动即将开启,用户届时将可以将 BTC 存入 @pStakeFinance 铸造 yBTC,后续原生 BTC 存款将流入 Babylon,其对应收益则自动复合至作为 BTC 衍生品的 yBTC 持有者手中。

pSTAKE 对 yBTC 的运转模式说明
此前,据官方说明,pSTAKE 在推出半公开的 v1(仅限 BTC 存款)测试网后, 46, 710 名用户存入了 54.69 枚测试网 BTC,完成了 73, 546 笔链上交易。关于 yBTC 的更多动态,可以参考官方测试网网站相关信息。
8 月 14 日,Coinbase 官方账号发文表示,cbBTC 即将推出,但并未披露更多细节。社区用户猜测,该交易所正计划推出自己的封装比特币代币。
当日早些时候消息,Base 协议负责人 Jesse Pollak 也发文表示:「我要大声说出来:我爱比特币,非常感谢它在加密货币领域的开创性作用,我们将会在 Base 上构建大规模的比特币经济。」
Bitget 研究院对此消息表示,「Coinbase 或将通过中心化 + 合规托管的方式将比特币带入 DeFi 生态,市场普遍期待 BTCfi 的到来。」

Coinbase 官方推文
@tBTC_project 允许用户通过签名者网络使用 BTC 创建 tBTC,签名者被随机选择,并为每个铸造的 tBTC 选择不同的签名者组。签名者必须提供 ETH 作为抵押品,以确保其无法拿走被锁定的 BTC。实际上,签名者必须通过提供价值 1.5 BTC 的 ETH 超额抵押其存款。签名者愿意锁定他们的 ETH,因此将获得赎回时支付的费用,从而获得奖励。
根据官网信息,目前 tBTC 总量为 3344.7 枚,约合 1.95 亿美元。
据 Dune 数据显示,tBTC 持有者人数为 1269 ,约占以太坊上 BTC 份额的 2.1% ,持有 tBTC 的头部合约包括 Mezo、Wormhole、Curve 等。

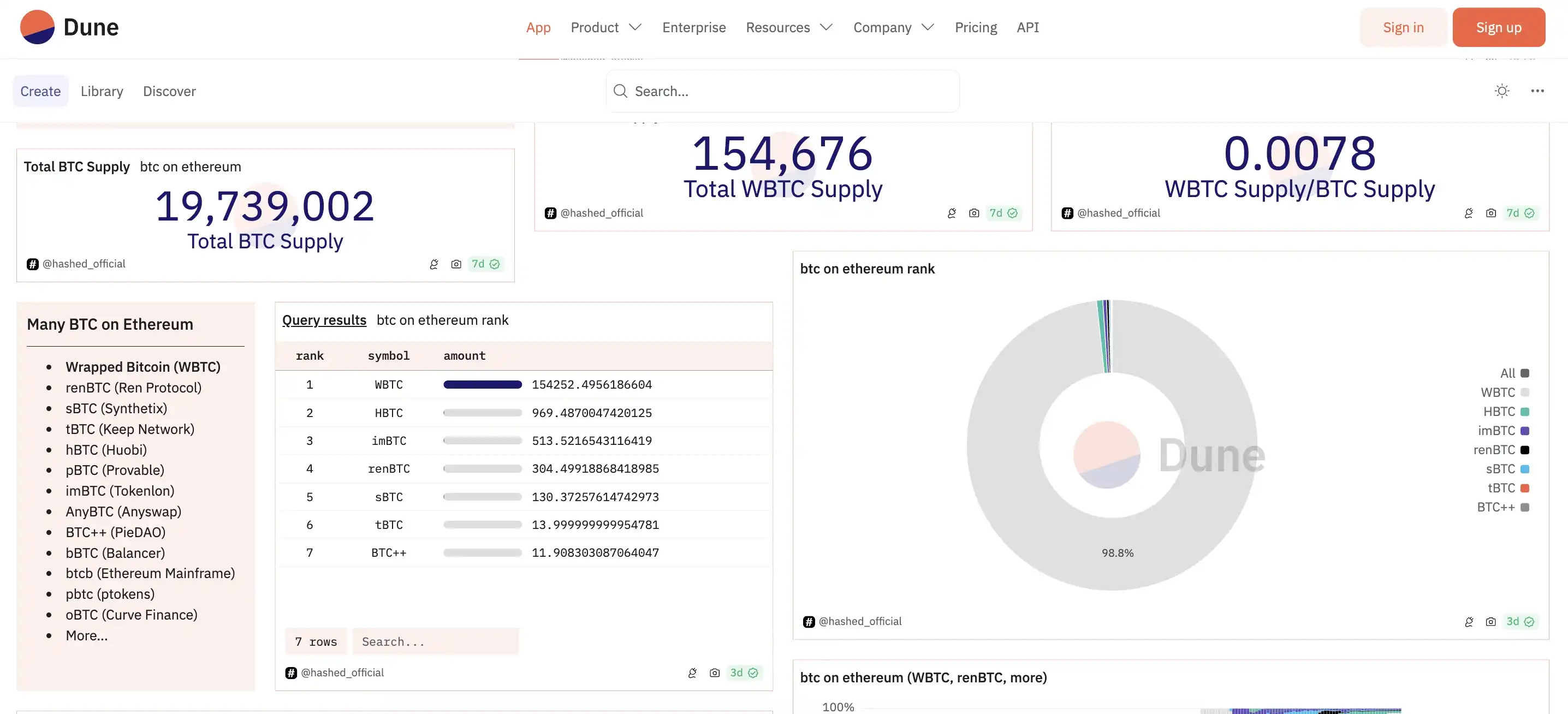
值得注意的是,根据 Dune 数据显示,目前以太坊链上的托管 BTC 还包括 renBTC、HBTC、imBTC、sBTC 等多种方案在内,但无论是数量还是资金规模,与 WBTC 相比都相形见绌,其中:
renBTC 于 2022 年 11 月 FTX 暴雷后遭市场冷遇:MakerDAO 取消将 renBTC 用作抵押品,并减少被 DAO 视为风险资产的风险敞口。该资产由 AlamedaResearch 支持的项目 RenProtocol 开发,同 WBTC 一样是一种封装比特币资产。此前黑客还曾将 1 万枚 ETH 兑换为 685 枚 renBTC,并桥接至比特币网络。官方账号最后一条消息停留在了今年 1 月份。
HBTC 此前曾因信息透明度问题遭到 Theblock 质疑,目前其官方 X 平台账号最新消息为 2022 年对质疑的回应,但官方网站看起来也已久未更新,或许在火币易主之后,该项目也逐渐遭到废弃。
sBTC 则是 Synthetix 协议创建的合成资产之一。一般而言,合成资产追踪不同资产的价值,例如 S&P500 指数,TESLA 股票,石油价格或比特币。在 Synthetix 中,所有合成资产均以 SNX 代币的形式由抵押物担保,该协议是超额抵押的,主要是为了吸收合成资产剧烈的价格变化。根据 Dune 数据,目前 Synthetix V2 版本 8 月 14 日的 ETHBTC 交易量为 28 万美元左右。
除此以外,今年 3 月,Bifrost 基金会宣布与 Stacks 达成合作,Stacks 网络预计今年将进行升级,启用与比特币 1: 1 锚定的非托管资产 sBTC,sBTC 将作为 BTCFi 服务的抵押品,并且支持在 Stacks 生态系统中使用 BtcUSD(BtcUSD 是 Bifrost 拟推出原生比特币质押服务 BTCFi 的超额抵押稳定币)。

Dune 数据信息界面
如果说 WBTC 的作用在于将 BTC 的流动性引入到以太坊生态之中,那么其他各类 xBTC 则更像是满足不同场景不同需求(如生息、抵押等)的资产。
而在 WBTC 的合法性、透明度受到质疑的现在,各类去中心化托管或中心化托管 BTC 资产或将迎来一波新的「溢出流动性」,可能是来自 WBTC,也有可能来自原生 BTC 资产。
以上就是除 WBTC 外,还有哪些托管 BTC 可选择?的详细内容